Цагдаагийн байгууллага 2025 онд “Гэмт хэрэг, зөрчлөөс урьдчилан сэргийлэх ажлын чанар, үр дүнд онцгой анхаарч, шалтгаан нөхцөлд чиглэсэн урьдчилан сэргийлэх ажлыг шинэ түвшинд хүргэх”,“Хиймэл оюун ухаан, инновац, өндөр технологид суурилсан үйл ажиллагааг нэмэгдүүлж программ хангамжийн шинэчлэл, цахим үйлчилгээний оновчтой байдлыг сайжруулах” зорилтуудыг дэвшүүлсэн.
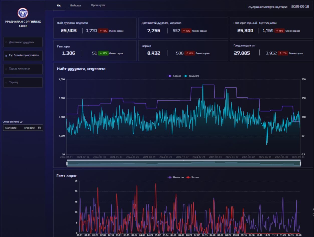
Энэхүү зорилтын хүрээнд гэмт хэрэг, зөрчлөөс урьдчилан сэргийлэх мэдээллийн нэгдсэн системийн бие даасан дата платформ буюу дашбоард-ыг амжилттай нэвтрүүллээ.
Тус систем нь “Дуудлага, мэдээлэл, түүний давтамж, Гэр бүлийн хүчирхийлэл, Хүүхэд хамгаалал, Тархац” гэсэн 4 бүлгийн 15 дашбоардтай бөгөөд Хүүхэд, гэр бүлийн хүчирхийллийн дуудлага, мэдээллийн давтамж, байршлыг бодит цагийн горимд тодорхойлж, тоон мэдээллийн өгөгдөл боловсруулалтыг шуурхай хийх, үйл ажиллагааны үр дүнг нягтлах, оновчтой төлөвлөлт хийхэд чухал ач холбогдолтой юм.













Сэтгэгдэл бичих